
|

工信部推薦節能服務公司
國家發改委、財政部備案節能服務公司
節能服務公司綜合能力“AAAA”級企業
湖南省專精特新中小企業

我們負責技術、服務,您來見證節能效果
我們負責資金、設備,您來分享節能效益
合同能源管理 — 您出項目我來投資,節能增效共贏未來

擁有享受國務院特殊津貼專家領銜的國內一流技術團隊
擁有流體節能的發明專利、軟件著作權等多項自主知識產權
“5S”流體輸送系統高效節能技術列入湖南省節能技術推薦目錄

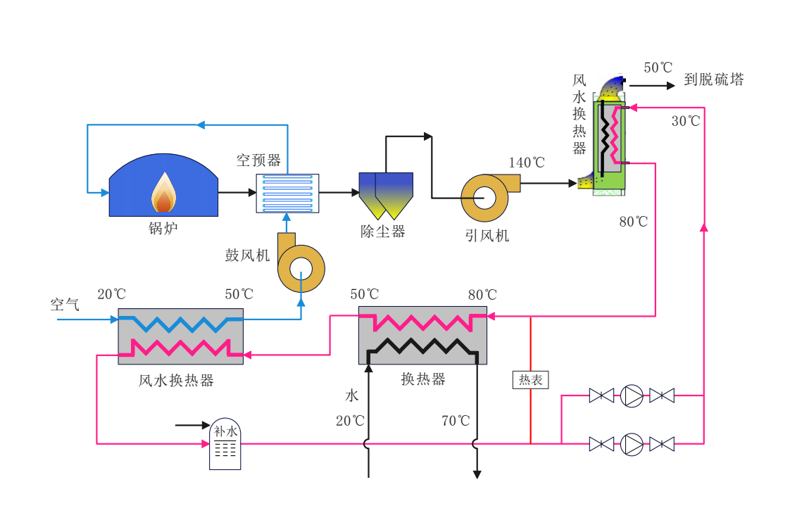
“5S”節能技術已在鋼鐵,化工,電力,市政水務行業得到廣泛應用
應用“5S”節能技術實施的改造項目最高節電率達到66%以上
截止目前完成的項目年可節電60000萬KWH 年減少CO?排放量47.1萬噸


長沙瑞澤能源科技股份有限公司是一家以節能環保、新能源投資和綜合能源服務為主的國家高新技術企業。公司是國家發改委、財政部備案的節能服務公司,工信部面向工業和信息業推薦的117家節能服務公司之一,節能服務公司綜合能力評價“AAAA”級企業,長沙高新區瞪羚企業,是中城智慧城市建設研究會智慧水務專業委員會核心成員...





